
Dein Lager ist voller als dein Konto.
repleno zeigt dir, was nur rumliegt. Damit du Bestände schlanker machst und Geld wieder frei wird.

Laut SupplyChainBrain Benchmark Report sind 38 % des Lagerbestands in kleinen und mittleren Unternehmen Überbestände. Das Geld fehlt nicht, es liegt nur am falschen Ort. repleno zeigt dir wo und was du anpassen kannst, damit es wieder aufs Konto kommt.
So wirst du Ladenhüter los
Sehen. Verstehen. Entscheiden.
Ruhende Artikel erkennen
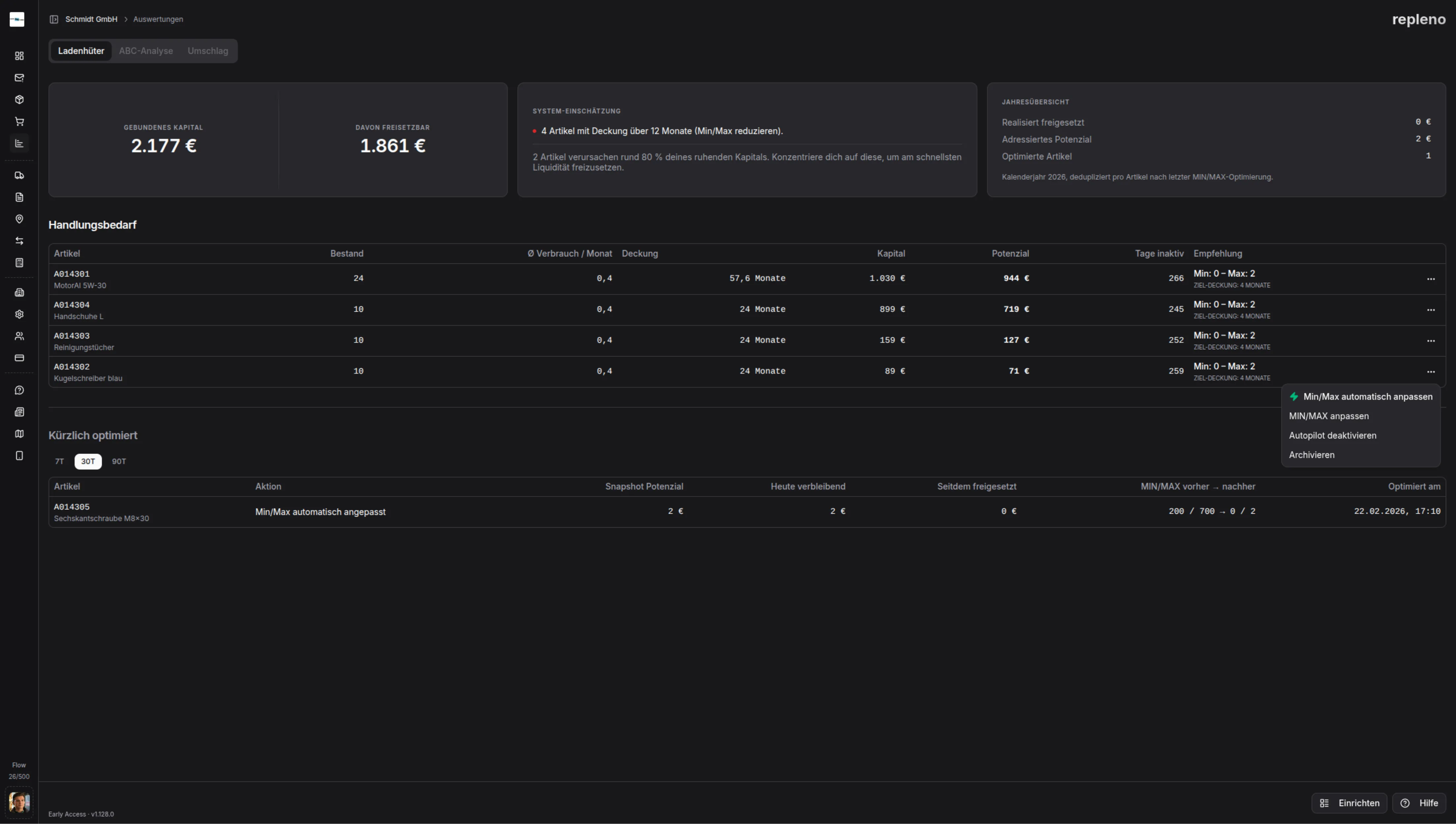
repleno zeigt dir Material, das lange nicht mehr entnommen wurde. Zuerst das, was am meisten rumliegt.
Daten als Entscheidungsgrundlage
repleno zeigt dir, seit wann nichts entnommen wurde und wie viel noch auf Lager liegt. Damit du schnell beurteilen kannst, ob es noch gebraucht wird.
Bestellmenge festlegen
Du bestimmst, wie viel auf Lager liegen soll. Weniger, gar nicht mehr oder wie bisher.
Deine Vorteile
Klare Entscheidungen statt Bauchgefühl.
Überbestände reduzieren
Du siehst, welche Artikel lange nicht entnommen wurden und kannst Bestände gezielt runterfahren.
Unnötige Nachbestellungen stoppen
Du stellst Artikel so ein, dass repleno sie nicht mehr automatisch nachbestellt.
Ladenhüter aussortieren
Du markierst Artikel als inaktiv oder nimmst sie raus, wenn sie in deinem Betrieb nicht mehr gebraucht werden.
Kapitalübersicht
Sieh, wie viel Geld in deinem Lager gebunden ist und wie sich der Lagerwert über die Zeit entwickelt.

Ladenhüter-Analyse
repleno zeigt dir Artikel ohne Verbrauch, sortiert nach gebundenem Kapital. Du siehst auf einen Blick, wo das meiste Geld liegt.
Artikel ohne Verbrauch werden automatisch markiert.
Sortierung nach Kapitalwert, größte Posten zuerst.
Export als CSV für weitere Analyse.

repleno zeigt nicht nur, was im Lager liegt, sondern auch, wo Material tatsächlich verbraucht wird.
Materialkosten pro Auftrag
Endlich wissen, was ein Auftrag wirklich gekostet hat.
Automatische Zuordnung
Dein Team wählt beim Scannen den Auftrag aus. repleno summiert die Materialkosten automatisch.
Saubere Nachkalkulation
Am Ende des Auftrags: Export der echten Materialkosten. Keine Schätzungen, keine vergessenen Positionen.


Aus der Praxis: Horst Filip GmbH
“Wir hatten Werkzeuge über drei Lagerorte verteilt. Erst mit repleno haben wir gesehen, wie viel Kapital da gebunden war. Die ersten Wochen haben gezeigt: Wir können erstmal aufbrauchen, statt nachzubestellen.”

Häufige Fragen
Mehr entdecken
Finde deine ersten Ladenhüter
In wenigen Wochen zeigt repleno, welche Artikel nur Platz beanspruchen.
Pilot-Check machen



